服务咨询
全天高效服务

- Tel:13533491614

Omnia 的嵌入式网络监控软件选件
无论你的公司规模如何,无论是小型创业公司还是横跨世界各地的公司,一个安全可靠的网络是一个成功企业的基础。在所有的市场、服务和产品中,互联网是公司与客户互动的主要手段,提供在线市场、支付处理、营销、通信等。
Custos,一个拉丁语单词,意思是守护者,是Omnia的一个低成本的嵌入式网络监控软件应用选项,对您公司的网络保持警惕。它从安装的那一刻起就提供即时信息,并随着时间的推移对您的网络行为进行全面了解。
大型企业的好处是能够为IT人员和基础设施分配大量资源,以保持其网络的运行和安全。另一方面,中小型企业通常需要用较少的预算和较少的专门IT人员来工作。在许多小型办公室环境中,网络和计算平台的责任可能只是员工中最精通技术的人。
不管怎么说,网络对业务运营的重要性不减,而且有限的资源意味着网络故障或安全事件更难恢复。

哪些设备连接到网络?

我的网络稳定吗?

我的网络是否受到安全风险保护?

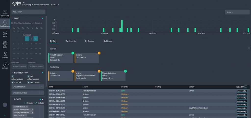
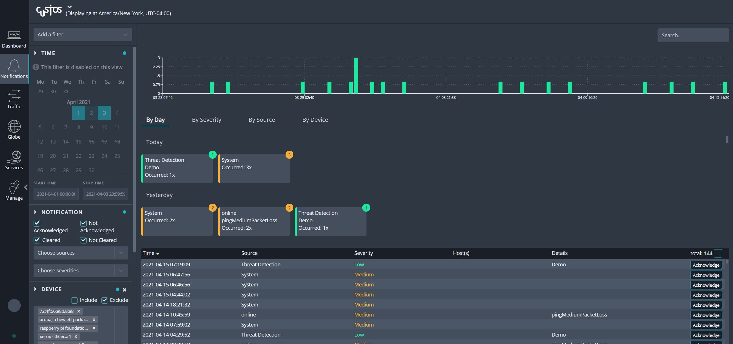
我是否实时了解网络行为?
公司的网络可以极大地增加收入,但也可能成为一个重要的责任。为提供商未能达到SLA的服务付费会导致浪费开支,例如,为ISP未能提供广告速度的高速互联网服务付费。越来越常见的威胁,如勒索软件,可能会造成毁灭性的收入损失。立即检测和补救感染的能力将防止财务损失和业务连续性中断。
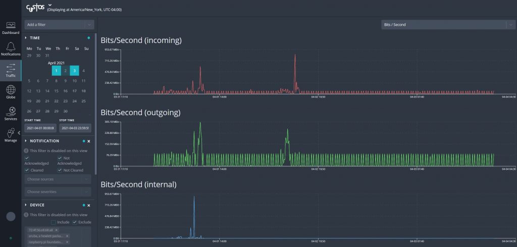
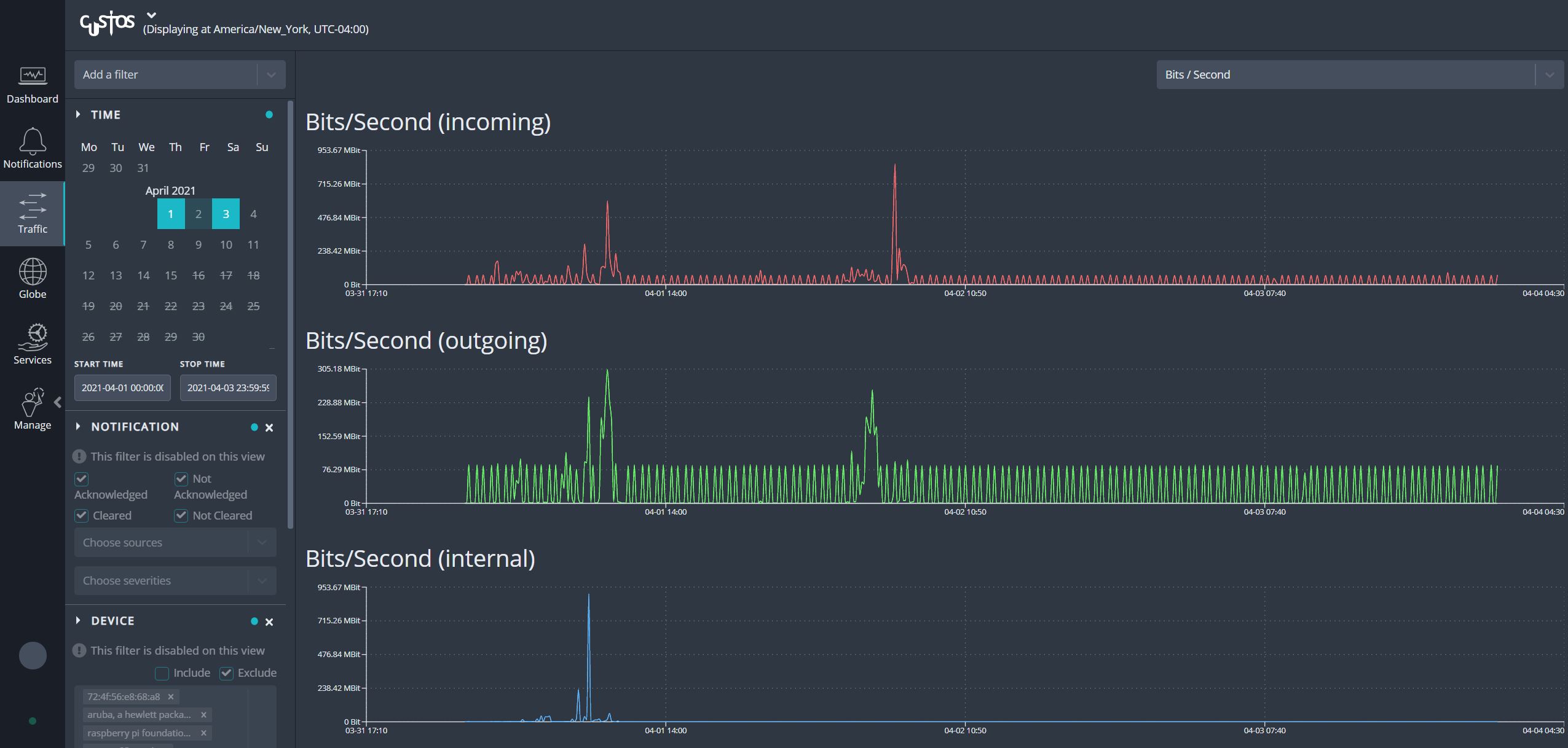
Custos实现了一个滚动捕获环形缓冲器,连续记录网络流量到磁盘。通过这一功能,用户可以对数据包捕获数据进行历史和取证分析,以解决性能问题,调查威胁警报,并对安全事件进行补救。记录的流量显示在一个时间轴上,提供关于流量随时间变化的一目了然的信息。用户可以选择一个时间范围,或者通过点击和拖动光标,深入了解时间线。Custos将自动对记录的流量进行索引,并显示相关信息,如协议、IP地址和与所选时间范围相关的动态端口。选定的时间范围可以导出为PCAP格式,而索引的信息可以作为过滤器,在导出前进一步完善PCAP。集成的Webshark界面可以直接在Custos内部提供即时流量分析,也可以将PCAP直接下载到本地设备进行分析。
Custos可以作为一个网络传感器,通过被动地从网络流量中生成DPI输出来增强各种监控和安全解决方案。Custos可以被配置为将其深度包检测引擎产生的数据直接转发给第三方工具和应用程序,或者可以创建富含应用程序和协议信息的IPFIX记录并发送给收集器。Omnia10或Omnia20可以在线安装在活动链路上,使用内置的故障安全TAP,或在带外,从SPAN或镜像端口收集流量来执行这一功能。Omnia120可以部署在带外,从TAP收集流量,或与EX400旁路交换机配对,以高达100Gbps的速度进行故障安全的在线安装。此外,多台设备可以分布在网络中,甚至分布在多个站点上,以建立一个全面的可视性和监控平台。
尊敬的客户及合作伙伴:
感谢您长期以来对艾体宝的关注与支持!为提供更优质、稳定的服务体验,我们已完成官网的全面迁移升级,现正式启用全新平台。
新官网地址:https://www.itbigtec.com/
如您遇到任何访问或使用问题,请随时联系我们的技术支持团队:13533491614
感谢您的理解与配合!我们将持续优化产品与服务,期待为您创造更多价值。
艾体宝团队